
Có một câu hỏi mà trước đây mình rất ngại trả lời:
“Tổng tài sản của mình hiện tại là bao nhiêu?”
Nghe thì đơn giản. Nhưng khi ngồi xuống tính thật, mình mới nhận ra một vấn đề khá lớn.
Tiền của mình nằm ở quá nhiều nơi.
Một ít trong ngân hàng
Một ít tiền mặt
Một ít crypto
Một ít đầu tư
Có khoản cho bạn bè vay
Có khoản mình… quên luôn
Mỗi nơi một app.
Mỗi khoản một ghi chú.
Muốn biết tổng tài sản → phải cộng tay.
Rất mất thời gian. Và… gần như không bao giờ rõ ràng.
Là người làm online, mình quen dùng công nghệ để giải quyết vấn đề.
Nhưng mình tìm mãi mà không thấy một công cụ nào thật sự đơn giản để quản lý toàn bộ tài chính cá nhân.
Vậy nên mình quyết định:
Tự làm một cái.
Và đó là lúc Fodiro ra đời.
Ban đầu mình chỉ định làm một tool nhỏ để dùng riêng.
Nhưng rồi mình nghĩ:
Chắc chắn không chỉ mình gặp vấn đề này.
Rất nhiều người:
không biết tổng tài sản hiện tại
không theo dõi được tiền đang tăng hay giảm
không biết tiền đang nằm ở đâu
Vì vậy mình bắt đầu xây dựng Fodiro nghiêm túc hơn.
Điều thú vị là…
Rất nhiều phần của dự án này được làm cùng với AI.
Từ:
viết code
thiết kế tính năng
lên ý tưởng sản phẩm
tối ưu trải nghiệm
AI giúp mình biến một ý tưởng trong đầu thành một sản phẩm chạy thật trên internet.
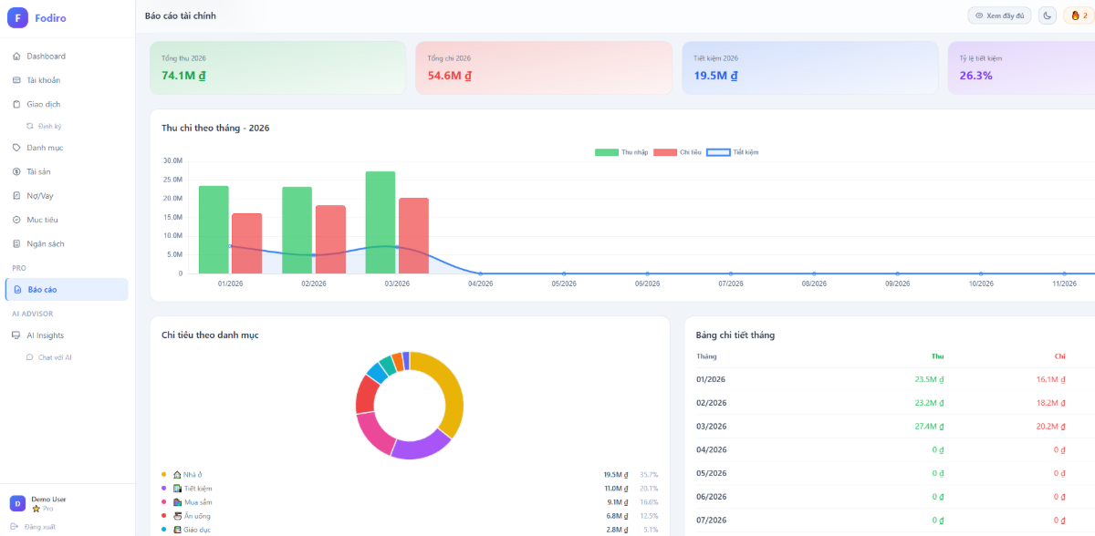
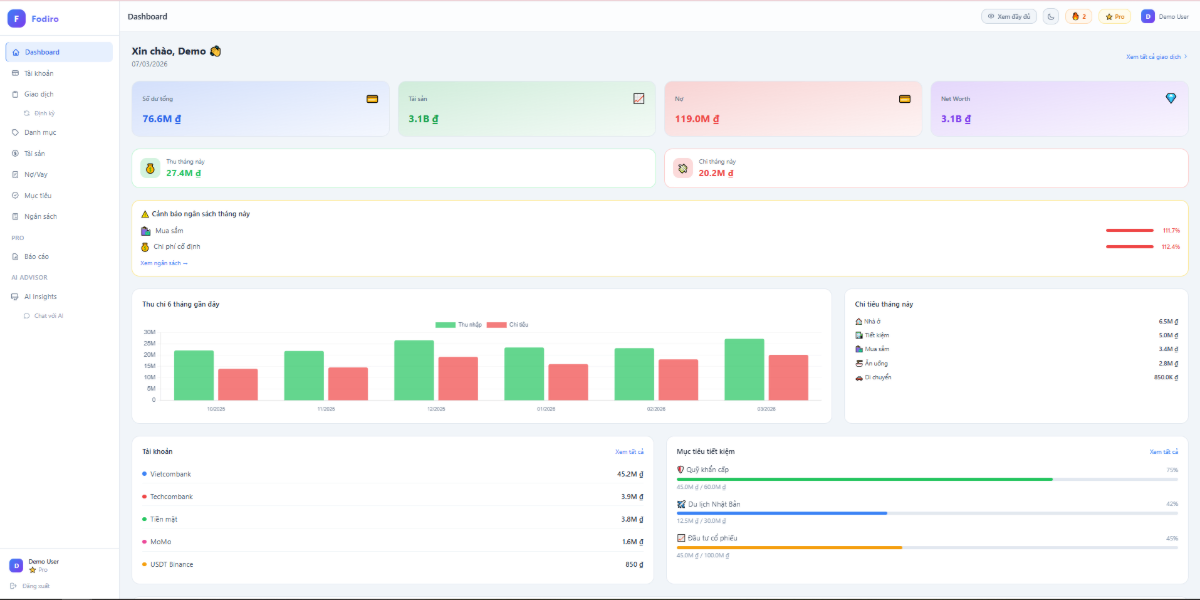
Hiện tại Fodiro giúp bạn:
✔ Theo dõi toàn bộ tài sản cá nhân
✔ Quản lý thu chi
✔ Theo dõi nợ và cho vay
✔ Xem biểu đồ tăng trưởng tài sản
✔ Quản lý crypto, tiền mặt, ngân hàng, đầu tư trong 1 dashboard duy nhất
Mục tiêu rất đơn giản:
Chỉ cần mở một trang là biết mình đang có bao nhiêu tiền.
Nếu bạn cũng từng tự hỏi:
“Tiền của mình thực sự đang ở đâu?”
“Tài sản của mình đang tăng hay giảm?”
“Mình đang tiêu tiền vào cái gì?”
Bạn có thể thử Fodiro tại đây:
Mình rất mong nhận được feedback từ mọi người để tiếp tục cải thiện sản phẩm.
Biết đâu công cụ nhỏ này lại giúp ai đó quản lý tài chính tốt hơn mỗi ngày.

Fodiro
Quản lý tài chính thông minh với AI
Chưa có talk nào
Tạo talk đầu tiên
Đánh giá & Bình luận