
Nó là AI API gateway với mục tiêu rất đơn giản:
👉 Rẻ hơn
👉 Dễ tích hợp
👉 Có free API cho dev test
Điểm mình nghĩ anh em dev sẽ thích:
- Model lấy trực tiếp từ OpenAI (không phải model tự host)
- Tương thích hoàn toàn với API của OpenAI, Anthropic, Gemini...
- Gần như chỉ cần đổi base URL là chạy
- Có free API để test hoặc làm project nhỏ
- Giá rẻ hơn khá nhiều nếu dùng lâu dài
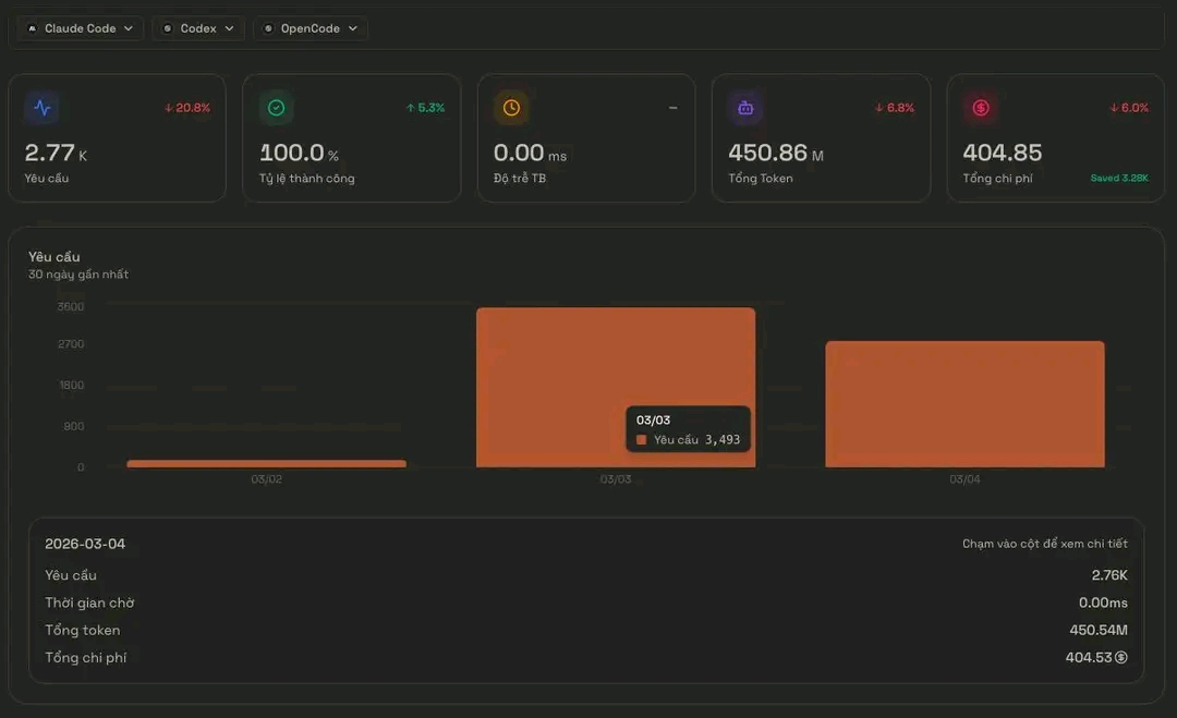
- Tính theo giá cache từ openai nên chi phí cực kì rẻ. ( Như hôm nay 450.87M token giá chỉ hơn 400 credits)

AI Agent Capability Expansion Toolkit

Your AI Development & Marketing Teams

Hạ tầng Open Banking cho thanh toán và quản lý dòng tiền

Bộ công cụ tạo AI Skill từ ý tưởng — Dành cho Antigravity, Claude Code

Chat AI Nhập vai dành cho người Việt

Chia sẻ và khám phá sản phẩm do người Việt xây dựng

LLMGate
LLMGATE - Cổng AI Giá Rẻ
Đánh giá & Bình luận
Bạn đã dùng sản phẩm này? Hãy để lại đánh giá nhé!
Làm đồ án quá rẻ
Sinh viên nghèo kiếm được api giá rẻ làm đồ án
Ui trời, rẻ khó tin...
Tui dùng cho openclaw, bt tốn 10 đô mỗi ngày, hôm qua giờ tốn chưa tới 10k =)))
Cài đặt sao nhỉ
Mình dùng key với api, gắn thẳng vào openclaw là ăn luôn...
Đã Dùng thử
Rẻ thật sự bà con à? 30$ mà mình dùng claude-code gần xong cái dự án chưa hết 10$ =))))